前言
在小区、企业、学校等场所,访客管理作为日常运营中不可或缺的一环,其重要性日益凸显。传统的访客管理方式往往依赖于人工登记、纸质记录,不仅效率低下,还存在信息易丢失、难以追溯等问题。今天大姚给大家分享一款基于 .NET + Blazor 开发的智能访客管理系统:visitormanagement。
项目介绍
一款基于 .NET + Blazor 开发的智能访客管理系统,访客系统的主要作用是简化并优化访客管理流程,提升安全性和效率。它通过数字化手段替代传统纸质登记,实现快速、准确的访客信息录入与追踪。该系统能够记录访客进出时间、地点及活动轨迹,有助于机构加强安全管理,同时提供便捷的访客体验。总之,访客系统是现代机构管理中不可或缺的一部分,它确保了访客管理的规范性和高效性。

项目特点
- 快速注册与签到:支持访客预注册、现场快速注册及签到,提升访客体验。
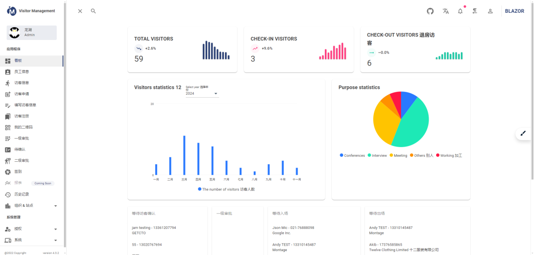
- 直观仪表板:提供包含员工、预约、访客、预约详情等信息的吸引力报表。
- 多维度设置:包括通用设置、通知设置、照片与卡片ID设置、邮件与短信模板设置、前端设置等。
- 即时警报:通过邮件、短信及IP电话集成发送即时警报。
- 预约调度器:基于 Web 的集中式预约调度程序。
- 快速处理:在短时间内处理更多访客,提升工作效率。
- 多语言支持:系统支持多语言切换,满足不同国家和地区的需求。
- 等等…
项目技术栈
- 前端:MudBlazor。
- 开发语言:C#。
- 开发平台:.NET 7.0。
- 数据库:MS SQL Server。
- 支持平台:Windows、Linux、MacOS。
- 浏览器支持: Chrome, Firefox, Safari, IE, Edge。
项目源代码

项目功能预览
- 在线演示地址:https://visitor.blazorserver.com/visitor/employees










项目源码地址
更多项目实用功能和特性欢迎前往项目开源地址查看,别忘了给项目一个Star支持。
- 开源地址:https://github.com/neozhu/visitormanagement
优秀项目和框架精选
该项目已收录到C#/.NET/.NET Core优秀项目和框架精选中,关注优秀项目和框架精选能让你及时了解C#、.NET和.NET Core领域的最新动态和最佳实践,提高开发工作效率和质量。坑已挖,欢迎大家踊跃提交PR推荐或自荐(让优秀的项目和框架不被埋没🤞)。
- GitHub开源地址:https://github.com/YSGStudyHards/DotNetGuide/blob/main/docs/DotNet/DotNetProjectPicks.md
- Gitee开源地址:https://gitee.com/ysgdaydayup/DotNetGuide/blob/main/docs/DotNet/DotNetProjectPicks.md
DotNetGuide技术社区
- DotNetGuide技术社区是一个面向.NET开发者的开源技术社区,旨在为开发者们提供全面的C#/.NET/.NET Core相关学习资料、技术分享和咨询、项目框架推荐、求职和招聘资讯、以及解决问题的平台。
- 在DotNetGuide技术社区中,开发者们可以分享自己的技术文章、项目经验、学习心得、遇到的疑难技术问题以及解决方案,并且还有机会结识志同道合的开发者。
- 我们致力于构建一个积极向上、和谐友善的.NET技术交流平台。无论您是初学者还是有丰富经验的开发者,我们都希望能为您提供更多的价值和成长机会。
欢迎加入DotNetGuide技术社区微信交流群











没有回复内容