智能工控
智能开发
数据结构与算法
数据分析
机器学习
大模型
编程开发
后端开发
前端开发
移动开发
数据库
学习课程
下载
牛翰社区
发布
发布文章
创建话题
创建圈子
发布帖子
开通会员
开通黄金会员
全站资源折扣购买
部分内容免费阅读
一对一技术指导
VIP用户专属QQ群
开通黄金会员
开通钻石会员
全站资源折扣购买
部分内容免费阅读
一对一技术指导
VIP用户专属QQ群
开通钻石会员
登录
注册
智能工控
智能开发
数据结构与算法
数据分析
机器学习
大模型
编程开发
后端开发
前端开发
移动开发
数据库
学习课程
下载
牛翰社区
开通会员 尊享会员权益
登录
注册
找回密码
分享
创建新圈子
数据算法
编程算法
帖子 1548
关注 1
编程算法是一组明确的指令集,旨在解决特定问题或实现特定功能。它们通过一系列步骤指导计算机执行操作,最终达到预定的目标。
圈主
申请管理
发布
全部
最新发布
最新回复
热门
精华
躺柒
8个月前更新
6次阅读
关注
私信
读量子霸权14全球变暖
1. 冰芯
1.1. 对冰芯的研究,因为它可以记录数千年来的天气 1.1.1. 每一条横条纹都是由古代火山喷发释放的烟尘和灰烬形成的 1.1....
评分
回复
分享
ahfuzhang
8个月前更新
7次阅读
关注
私信
【发现一个问题】go test的时候,在macos arm64 下不明原因的发生异常,但是在linux下完全正常
作者:张富春(ahfuzhang),转载时请注明作者和引用链接,谢谢! cnblogs博客 zhihu Github 公众号:一本正经的瞎扯
这只是一个简单...
评分
回复
分享
猿柒
8个月前更新
7次阅读
关注
私信
O’Stolz定理学习
看数列裂项相消(差分)求和的时候偶然看到,算是初见数学分析吧。
由于手敲 Markdown 实在太耗时,就直接贴百度百科了,毕竟也是从这里学习的。
传送门
贴几个心得吧: 首先要对定理本身有直观一些的理解,可以从其本身出发,也可以是与其他定理的联系。
评分
回复
分享
猿柒
8个月前更新
5次阅读
关注
私信
couldn’t execute “scp”: no such file or directory解决方法
couldn't execute "scp": no such file or directory解决方法
当你在使用命令行工具时遇到“couldn't execute "scp": no such file or directory”的错误,通常意味着 scp 命令在你的系统上未被安装或未被正确识别。scp 是 Secure Copy 的缩写,是用于在本地...
评分
回复
分享
猿柒
8个月前更新
7次阅读
关注
私信
dp训练记录 2025.1
Min-Fund Prison (Medium)
https://www.gxyzoj.com/d/hzoj/p/CF1970G2
显然,要加的边数就是联通快的个数-1,所以只需要让x,y尽量接近即可
因为要分成两个联通快,所以删掉的边一定是割边或加上的边
评分
回复
分享
猿柒
8个月前更新
7次阅读
关注
私信
windows 批量杀nginx进程
输入taskkill /fi "imagename eq nginx.EXE" /f,可以杀死名字为
nginx.EXE的所有进程` 来源链接:https://www.cnblogs.com/ralphlauren/p/18687695
评分
回复
分享
猿柒
8个月前更新
56次阅读
关注
私信
rocket.chat 安卓App连接失败 提示websocket在伺服器上未开启
前言
并不是很懂,纯粹瞎搞搞成功的
环境前提 rocket.chat 服务器正常工作,局域网http正常访问 nginx 反向代理,开启ssl,可以...
评分
回复
分享
花开富贵2
8个月前更新
4次阅读
关注
私信
掌握安全多方计算:企业数字化转型的核心
`` `` `
掌握安全多方计算:企业数字化转型的核心
在这个全球数字经济加速发展的时代,企业的核心竞争力正在逐步由产品和服务向数据驱动的策略和创新转移。特别是在竞争激烈的市场环境中,利用先进技术保护敏感数据、提升效率以及推动业务模式的革新,成为了...
评分
回复
分享
Java陈序员
8个月前更新
9次阅读
关注
私信
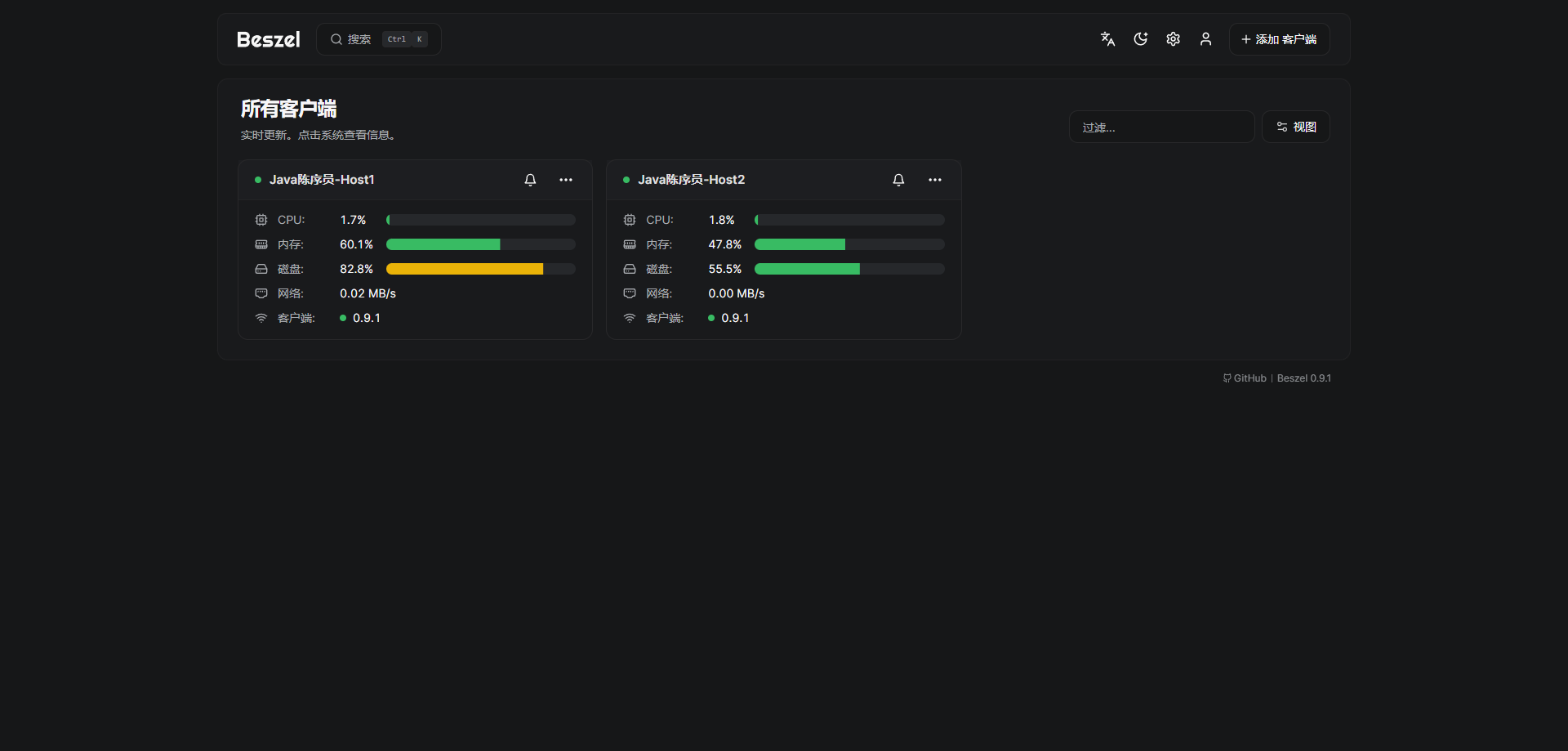
开箱即用!一个轻量易用的服务器监控!
大家好,我是 Java陈序员。
今天,给大家介绍一个轻量易用的服务器监控,开箱即用! 关注微信公众号:【Java陈序员】,获取开源...
+5
评分
回复
分享
老牛啊
8个月前更新
31次阅读
关注
私信
感谢有你,共赴未来:2024年微信公众号创作总结 · 老牛同学
在春节来临之际,微信公众号给我推送了年度总结,实在是有心了。
2024年5月我开始学习大模型,同时开通了“老牛同学”微信公众号...
+10
评分
回复
分享
花开富贵2
8个月前更新
8次阅读
关注
私信
揭秘环境监测与保护技术:创新与挑战并存
这是一个以文本为基础的交互式操作。虽然我们无法在这里编写或预览一个完整的HTML长篇文章,但是你可以根据提供的内容来构建HTML文章的骨架: ```
揭秘环境监测与保护技术:创新与挑战并存
(在本标题下可以添加一个简短的描述或者小节头)
环境监测技术:精准...
评分
回复
分享
lindexi
8个月前更新
10次阅读
关注
私信
dotnet 使用 ColorCode 做代码着色器
本文记录我使用 ColorCode 开源库简单做一个代码着色器
开源库地址: https://github.com/CommunityToolkit/ColorCode-Universal...
评分
回复
分享
躺柒
8个月前更新
9次阅读
关注
私信
读量子霸权12人工智能
1. 人工智能
1.1. 马文·明斯基 1.1.1. 麻省理工学院教授 1.1.2. “人工智能之父”
1.2. 人工智能领域似乎每年都有新的突破 1.2....
评分
回复
分享
花开富贵2
8个月前更新
9次阅读
关注
私信
用简单例子理解前沿科技伦理AI
用简单例子理解前沿科技伦理AI</no value>
用简单例子理解前沿科技伦理AI
人工智能(AI)是一种复杂的学科,但它在日常生活中有广泛的应用。AI的伦理问题是当前社会面临的重要议题。在这篇文章中,我们通过几个简单的例子来探索AI在道德层面带来的挑战...
评分
回复
分享
花开富贵2
8个月前更新
13次阅读
关注
私信
济
表示未输入内容的情况,但这实际上并不适用于撰写文章或文档。如果你想在纯HTML环境下创建一篇文章并将其命名为《济》,需要定义一些HTML标签来确保页面布局清晰,并包含适当的内容、结构和元数据。以下是构建一个简单的文章例子: ```html
济
当我们谈及「济...
评分
回复
分享
妙妙屋(zy)
8个月前更新
12次阅读
关注
私信
.NET9 中替换Swagger使用Scalar
.NET9 没有Swagger怎么办?
前言
在.NET9中,在创建Web API项目时,Swagger的使用与.NET8略有不同。.NET9不再内置Swagger,而是...
+1
评分
回复
分享
Rainbow-Sea
8个月前更新
8次阅读
关注
私信
二. Redis 超详细的安装教程((七步)一步一步指导,步步附有截屏操作步骤)
二. Redis 超详细的安装教程((七步)一步一步指导,步步附有截屏操作步骤)
@ 目录 二. Redis 超详细的安装教程((七步)一步一步指...
+37
评分
回复
分享
互联网虫虫
8个月前更新
48次阅读
关注
私信
交叉注意力机制在YOLO目标检测优化中的应用:结合余弦退火学习率调度的实战解析
在目标检测领域,YOLO(You Only Look Once)因其高效性和准确性而被广泛采用。然而,随着任务复杂性的提升,如何优化 YOLO 算法以实现更高的性能成为研究热点。本文探讨了交叉注意力机制与余弦退火学习率调度在 YOLO 优化中的结合,提供了一种高效的实战方案...
评分
回复
分享
正点原子
8个月前更新
29次阅读
关注
私信
《ESP32-S3使用指南—IDF版 V1.6》第三章 ESP32-S3基础知识
第三章 ESP32-S3基础知识
1)实验平台:正点原子DNESP32S3开发板
2)章节摘自【正点原子】ESP32-S3使用指南—IDF版 V1.6
3)购买...
+35
评分
回复
分享
Java潘老师
8个月前更新
9次阅读
关注
私信
分享一款WebSocket在线测试工具,使用简单方便
WebSocket作为一种高效的双向通信技术,广泛应用于实时数据传输、在线游戏、金融交易等领域。然而,对于开发者和测试人员来说...
评分
回复
分享
加载更多
最新发布
AI大模型算法-从大模型原理剖析到训练(微调)落地实战
3天前
51
嵌入式STM32工程师系统培养指南
8天前
39
新-Jetpack Compose:从上手到进阶再到高手
8天前
37
【扔物线】Jetpack Compose
8天前
39
AI产品经理特训营
8天前
55
Java并发编程(4)
1个月前
66
热评文章
深度学习入门4:强化学习 – PDF免费下载(鱼书)
【matplotlib 实战】–面积图
protobuf
validator库在gin中的使用
OpneCV人脸识别:训练篇
基于汉王云API的人脸识别
AI大模型算法-从大模型原理剖析到训练(微调)落地实战
【iPhone8&iPhone X】高科技技术必须学会的人脸识别术
MDT中实现一个任务序列(TS)对不同型号机器识别分区
图像基础20 人脸辨识——人脸识别2
标签云
C++
React
Vue
Oracle
JS
鸿蒙开发
sql
NET
node.js
人工智能
JavaScript
php
ASP.NET
计算机视觉
正则表达式
json
前端
Angular
Vue3
C语言
Qt
Core
Server
typescript
数据
node
nodejs
安装
文件
字符串
图片
npm
数据库
SQLServer
函数
报错
uniapp
人脸识别
MariaDB
mysql
配置
Excel
组件
上传
API
微信小程序
数组
java
下载
查询
小程序
对象
路由
验证
使用
pdf
echarts
HTTP
请求
NVM
发布文章
创建话题
创建圈子
发布帖子
在手机上浏览此页面
登录
没有账号?立即注册
用户名或邮箱
登录密码
记住登录
找回密码
登录
注册
已有账号,立即登录
设置用户名
设置密码
重复密码
注册